Statistika našeg nikad popularnijeg YOUTUBE kanala za 2021: Najuspješnija i rekordna godina po svim mogućim parametrima!
- veličina pisma smanji veličinu pisma uvečaj veličinu pisma
- Ispis
- Pošalji e-mail
Naš YouTube kanal godinama je poznat po sjajnim brojevima (s obzirom na naš sport i područje), ali 2021. godina je bila "visoki C" i neponovljiva. Barem za jedno vrijeme...
Podsjetit ćemo kako je prošle godine Google u YouTubeov sustav analitike uveo promjene pa se to razlikuje od pregleda na koje ste možda navikli prijašnjih godina.
Uz sve pojave drugih društvenih mreža (Instagrama, Facebooka, Twittera, TikToka...) postigli smo rekordne brojeve čime s velikim zadovoljstvom možemo zaključiti jednu eru koja je bila izuzetno koncentrirana na naš kanal, ali u budućnosti će se tu događati promjene radi kojih očekujemo drugačije (slabije) brojeve u godinama koje slijede.
Bez brige, to ujedno ne znači naš YouTube kraj već će disperzija videozapisa u jednom djelu ponekad funkcionirati drugačije. Naime, iz godine u godinu borba s autorskim pravima koja se najviše ističu upravo na ovoj Googleovoj platformi je sve nepodnošljivija do te mjere da smo ove godine imali problem do situacija da se polažu "navodna" prava na snimke koje su proizašle iz naše kamere.
Potpuno je jasno da više ne živimo u vremenu gdje se može svaka TV snimka i sl. bez problema staviti na YouTube (i to je u redu), ali da smo došli do situacije da TV kuće polažu prava na nešto što nije snimano s njihove strane pa čak ni prikazano (niti je npr. na ulazu na natjecanje igdje istaknuta zabrana snimanja) to jednostavno nije prihvatljivo.
I nećemo klonuti radi toga, već su aktivirane neke alternativne varijante kojima ćemo se posebno služiti kada su u pitanju snimke s najvećih međunarodnih natjecanja i već ste se u drugom djelu godine polagano mogli i služiti s njima. Svjesni smo da to nije na razini popularnosti YouTubea, ali ne želimo se dovesti u dodatne poteškoće, a i treba se kroz vrijeme adaptirati.
Za uvećani prikaz slika koristite desni klik miša ili duže zadržite sliku/e na svom tabletu/smartphoneu za dodatno uvećanje.
Osnovno

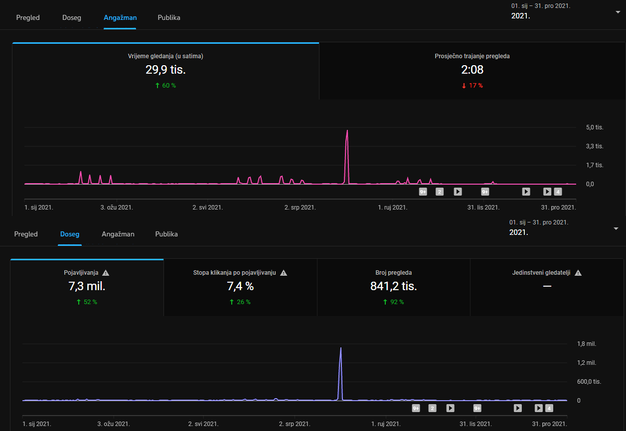
Postotke koje gledate ispod brojeva usporedba su s prošlom 2020. godinom i kada vidite da dvije najvažnije stavke - vrijeme gledanja i broj pregleda su veći za 60% i 92% onda vam je jasno kakav se sjajan posao radio kroz 2021. godinu.
Što se samog broja videozapisa tiče, on je unazad više godina sljedeći:
- 2014 - 467
- 2015 - 572
- 2016 - 569
- 2017 - 701
- 2018 - 815
- 2019 - 851
- 2020 - 640 (632)
Prošle godine je korona učinila svoje u manjem broju videozapisa, ali ove smo otišli jedan poseban korak dalje i prenijeli rekordnih 870 točnije 901 kada bi brojali prijenose uživo (YouTube ih od 2020. godine vodi u zasebnoj rubrici).
Nakon što smo obilježili jubilej preko 5000 videozapisa, u 2021. godini smo uspjeli prijeći iduću čarobnu granicu - 6000! Preciznije govoreći, radi se o 6144 videozapisa.
Usporedno s 2020. godinom broj pregleda je veći skoro za duplo (841 tisuća > 437 tisuća), a bome je razlika i u vremenu gledanja (30 tisuća sati > 19 tisuća sati). Kada je u pitanju broj pregleda, točan podatak je kako smo u 2021. godini zabilježili 841 215 pregleda.
Datum koji na našem grafu najviše odskače i čini razliku naspram ostalih je 2. kolovoza (u vremenu Olimpijskih igara) kada su se videozapisi gledali čak 222 987 puta, a vrijeme gledanja je 4801 sati.
Obično radimo usporedbe s godinom prije, ali možemo reći kako su ovo rekordni brojevi u svim pogledima, dakle 2021. godina će se pamtiti kao najuspješnija po pitanju YouTube kanala i nijedna godina prije ovih u prošlom desetljeću nije postigla ovakve rezultate.
Nažalost, kao što smo i rekli u pasusu iznad, sudeći po "režimu" na velikim međunarodnim natjecanjima, tako će i ostati. Zato je i vrijedi zapamtiti tj. upisati zlatnim slovima.
Države
Ostavili smo dvije opcije uvedene od prošle godine u ovaj pregled, jedna je statistika prema vremenu gledanja, a druga prema broju pregleda tako da se mogu vidjeti dodatne razlike u zemljama.
VRIJEME GLEDANJA

BROJ PREGLEDA

Demografija
Navedeni podaci zasigurno nisu 100% točno jer Google nema najprecizniji (i dobro je da nema) mehanizam provjera spola svojih korisnika. No, kad je ova rubrika već tu, šteta ju je ne iskoristiti...
VRIJEME GLEDANJA

BROJ PREGLEDA

Spol
VRIJEME GLEDANJA

BROJ PREGLEDA

